

Doki Doki Literature Club's sudden takedown is a wake-up call. Here are the proven strategies every developer and marketer needs to keep their app safe on Google Play.

On April 8, 2026, Google quietly removed Doki Doki Literature Club (DDLC)—one of the most acclaimed indie visual novels of the past decade—from the Google Play Store. The reason cited? A violation of Google’s Terms of Service related to the game’s “depiction of sensitive themes.”
The numbers make this removal particularly striking. The free version of DDLC had amassed over 30 million downloads across platforms. On Google Play alone, the paid “Plus” version had accumulated over 20,000 user reviews with a near-perfect rating. The listing was properly classified as “Mature 17+”, the game opened with an explicit content warning (“This game is not suitable for children or those who are easily disturbed”), and in-app settings offered additional content warning toggles.
Publisher Serenity Forge immediately pushed back, issuing a public statement defending the game’s handling of mental health themes and announcing efforts to get DDLC reinstated. Notably, the game remains available on iOS, Steam, Nintendo Switch, PlayStation, and Xbox—suggesting either a discrepancy in how platforms interpret similar content guidelines, or an error in Google’s enforcement process.
For app developers and marketing professionals, this incident carries a clear message: no app is too popular, too well-rated, or too compliant-looking to be immune from sudden removal. If a game with 30 million downloads and proper content labeling can be pulled overnight, any app in your portfolio could face the same fate.
This article provides a comprehensive, actionable framework for protecting your app from Google Play removal—whether you’re building a game, a utility, a fintech product, or a content platform. For a broader overview of removal risks, see our detailed guide on how to protect your Android app from Google Play deletion.
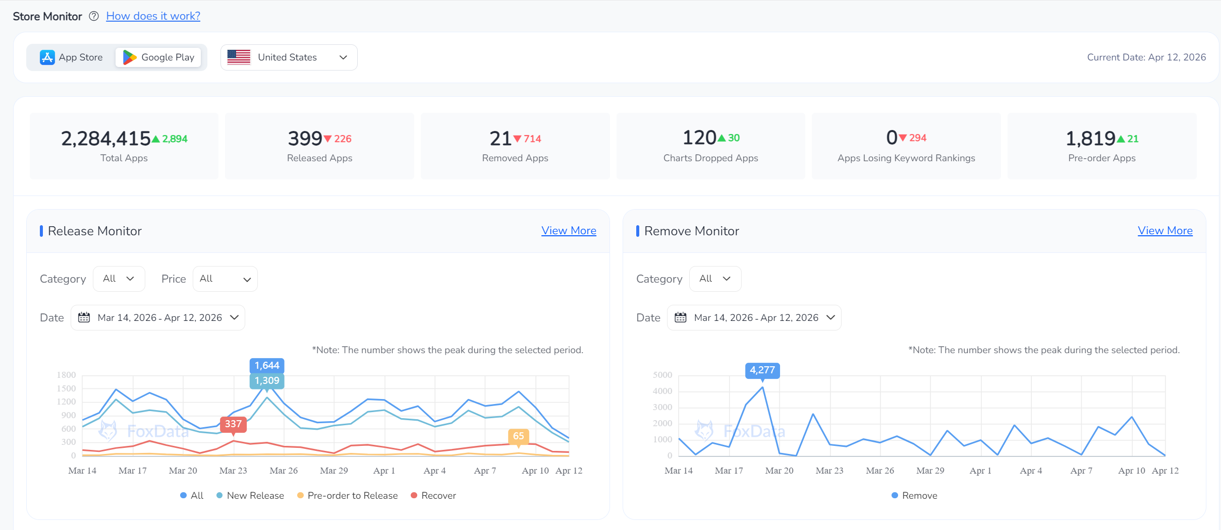
DDLC’s removal is not an isolated case. Google Play enforces policy at massive scale, and the numbers are sobering. To understand the volume, consider data from FoxData, a competitive intelligence platform that tracks real-time release and removal dynamics across app stores.

FoxData Store Monitor — US Google Play, Mar 14 – Apr 12, 2026.
Look at the Remove Monitor chart above: during a single enforcement wave around March 17, Google removed over 4,200 apps in one day. Even on quieter days, daily removals routinely range between 500 and 1,500. Over the 30-day window shown, the US Google Play Store saw a net increase of only 2,894 apps despite hundreds of new releases daily—because removals are running at a comparable pace.
These removal surges often coincide with policy enforcement cycles—periods when Google batch-processes compliance reviews following newly announced policy updates. This is precisely why tracking policy timelines is critical. For the latest updates, review our coverage of the March 2026 Google Play policy changes.
Before diving into strategies, it’s essential to understand the categories of violations that trigger removal. Based on Google’s published policies and historical enforcement patterns, the primary reasons include:
Sensitive / Restricted Content
Depictions of violence, self-harm, sexual content, hate speech, or substance abuse that exceed the declared content rating or violate absolute prohibitions.
Privacy & Data Policy Violations
Undisclosed data collection, missing privacy policies, failure to comply with data safety section requirements, or COPPA violations for child-directed content.
Misleading Metadata
Keyword stuffing, fake screenshots, inflated feature claims, impersonation of other brands, or descriptions that don’t match the app’s actual functionality.
Malware, Security & Spam
Malicious code, deceptive ads, apps that crash on launch, duplicate/copycat submissions, or apps that exist solely to redirect users to a website.
Regulatory / Category-Specific
Non-compliance with finance, health, gambling, or VPN-specific requirements. Google has tightened rules in verticals like Health Connect and financial services.
Outdated / Abandoned Apps
Apps targeting outdated API levels, failing to meet new user engagement metrics, or left unmaintained for extended periods.
The DDLC case falls squarely in the first category: sensitive content enforcement. But what makes it noteworthy is that the developer did follow many best practices—age rating, content warnings, contextual handling of themes—and was still removed. This underscores a hard truth: compliance is necessary but may not be sufficient. You need layered defenses.
Below is a comprehensive playbook. Each strategy is something you can implement this quarter.
Google Play updates its policies multiple times per year, with enforcement deadlines that can arrive as quickly as 30 days after announcement. Missing a single update cycle can leave your app non-compliant without your knowledge.
The DDLC case demonstrates that even a “Mature 17+” rating may not be sufficient protection if Google determines the content itself crosses a hard policy line. Content ratings signal who should see the app; they don’t grant blanket permission for all types of content.
Assuming that a correct content rating makes you “safe.” Google's policies include absolute prohibitions—certain types of content (e.g., graphic depictions of self-harm, real-money gambling without licenses) are banned regardless of rating. A Mature 17+ tag does not override these hard limits.
Your app's store listing—title, description, screenshots, icon, and promotional graphics—is subject to its own set of rules. Metadata violations are among the most common reasons for app suspensions, and they're also the easiest to prevent. For a comprehensive guide to metadata best practices, see our guide to maximizing app metadata.
Privacy enforcement has become one of Google Play's most aggressive compliance areas. The Data Safety section is not optional decoration—it's a living compliance document that Google actively audits.
This is the strategy most directly relevant to the DDLC case. If your app deals with mental health, violence, political content, gambling, substances, or other sensitive topics, you need more than good intentions—you need documented, reviewable compliance infrastructure.
Relying on "artistic merit" or "educational value" as a defense without building the compliance infrastructure to back it up. Google's automated review systems don't evaluate artistic intent—they flag content patterns. Your compliance story must be machine-readable and human-reviewable.
The most effective way to prevent removal is to catch issues before Google does. Build a compliance audit cycle into your release process. Our App New Version Launch ASO Checklist provides a 30+ step framework for exactly this purpose.
Hope for the best, plan for the worst. Having an appeal playbook ready before a removal event can compress your response time from weeks to days.
The DDLC case illustrates a key strategic point: the game remained available on Steam, iOS, Nintendo Switch, PlayStation, and Xbox even after the Google Play removal. A multi-platform presence transforms a removal from an existential crisis into a manageable setback.
Compliance is not a one-time event—it's an ongoing posture. The difference between teams that survive enforcement waves and those caught off-guard is often real-time situational awareness.
As illustrated by the FoxData Store Monitor data earlier in this article, store intelligence tools provide visibility into macro-level trends that individual developers can't see from their own Play Console alone. When you notice removal spikes in your category, it's a signal to re-check your own compliance posture immediately.
Key capabilities to look for in a store monitoring tool:
Store monitoring is most effective when integrated into your broader ASO practice. For practical guidance on building a holistic optimization strategy, explore our resources on improving app ratings and reviews, publishing on Google Play, and optimizing product pages.
The removal of Doki Doki Literature Club from Google Play is not just a story about one game. It's a structural reminder that platform risk is real, enforcement is unpredictable, and compliance must be proactive.
The developers who treat Google Play policy compliance as an afterthought are the ones who get caught in enforcement waves. The developers who treat it as a core operational function—with quarterly audits, monitoring tools, documented processes, and diversified distribution—are the ones who build durable app businesses.
Start with the strategies in this article. Audit your app against the eight areas above. Set up a monitoring pipeline. And remember: the best time to prepare your appeal strategy is before you need it.
Get FREE Optimization Consultation
Let's Grow Your App & Get Massive Traffic!
All content, layout and frame code of all ASOWorld blog sections belong to the original content and technical team, all reproduction and references need to indicate the source and link in the obvious position, otherwise legal responsibility will be pursued.